Alle Spotify, Apple und YouTube Daten inklusive Durchhörraten und Demographie auf einen Blick. Kein Setup erforderlich. Erhalte automatische E-Mail Reports wöchentlich oder monatlich.
✓ 14 Tage kostenlos testen • ✓ Kein Setup erforderlich
Transparenz, Sicherheit und deine Datenhoheit stehen bei uns an erster Stelle.
Vollständig transparente, quelloffene Lösung. Du kannst den Code jederzeit einsehen.
Server in Deutschland, höchste Datenschutzstandards. Kein Big Tech, kein Datenverkauf.
Du behältst volle Kontrolle. Export in CSV, PDF, JSON – keine Vendor Lock-ins.
Keine technischen Kenntnisse nötig. Sichere eigene Infrastruktur.
Automatische E-Mail Reports mit Demographie-Auswertung und allen wichtigen Kennzahlen. Wöchentlich oder monatlich direkt in deinen Posteingang – vollständig anpassbar in deinem Corporate Design.
Alle wichtigen Zahlen auf einen Blick: Downloads, Hörer und Hörzeit über alle Plattformen hinweg.
Verfolge dein Podcast-Wachstum über Zeit mit detaillierten Diagrammen und Trends.
Verstehe deine Hörer: Alter, Geschlecht und geografische Verteilung deiner Audience.
Detaillierte Durchhörrate-Analysen zeigen dir genau, wo deine Hörer ein- und aussteigen.
Entdecke, aus welchen Ländern und Regionen deine Hörer kommen.
Sieh sofort, welche Episoden am besten performen und lerne von deinen Erfolgen.
18 detaillierte Report-Seiten mit Follower-Entwicklung, Plattform-Vergleichen, Episoden-spezifischen Analysen und vielem mehr für beliebige Zeiträume: Wöchentlich, Monatlich, Jährlich.
Kostenlosen Report erstellenSpotify, Apple Podcasts, YouTube, Podigee, Anchor und mehr – wir sammeln vollautomatisch tagesaktuelle Daten von allen wichtigen Podcast-Plattformen.
Komplett-Zugang zu allen Statistiken
Detaillierte Hörer-Analysen
Automatische Daten-Synchronisation
Podigee, RSS-Feeds und mehr
(excl. Ust.)
(excl. Ust.)
(excl. Ust.)
30 Tage gratis testen. Keine Kreditkarte erforderlich.
Wir zeigen Dir was in Deinen Podcast-Daten steckt!
Oder vereinbare einen Termin für eine persönliche Demo.
Rohzugriff auf deine Podcast-Daten für eigene Analysen, KI-Integration und Custom-Dashboards. Entdecke Insights, die in Standard-Reports nicht möglich sind.
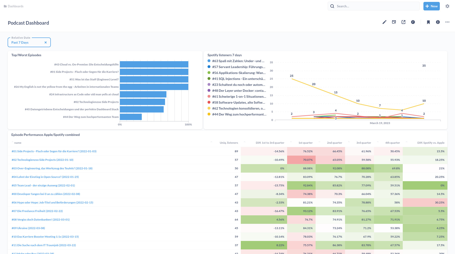
Beispiel eines Custom Analytics Dashboards erstellt mit unserer API.
CSV-Downloads und JSON-API für alle Podcast-Metriken. Vollständige Kontrolle über deine Datenanalyse.
MCP-Support für nahtlose Integration in Claude, ChatGPT und andere AI-Tools für automatisierte Insights.
Erstelle eigene Dashboards, ML-Modelle und Predictive Analytics für tiefere Podcast-Insights.
Nutze SQL-Abfragen für maßgeschneiderte Analysen deiner Podcast-Daten. Vollständiger Zugriff auf alle strukturierten Datentabellen.
Alle Episoden-Metadaten, Veröffentlichungsdaten und Performance-Kennzahlen
Demografische Daten, geografische Verteilung und Hörerverhalten
Plattform-spezifische Kennzahlen von Spotify, Apple Podcasts und mehr
Zeitbasierte Daten für Trend-Analysen und historische Vergleiche
-- Top 10 Episoden nach Wiedergaben aus Apple Podcasts Daten
SELECT
m.episode_id,
m.ep_name,
m.ep_collection_name,
m.ep_release_date,
SUM(d.aed_playscount) as total_plays
FROM openpodcast.appleEpisodeMetadata m
JOIN openpodcast.appleEpisodeDetails d
ON m.account_id = d.account_id AND m.episode_id = d.episode_id
GROUP BY m.episode_id, m.ep_name, m.ep_collection_name, m.ep_release_date
ORDER BY total_plays DESC
LIMIT 10;
Enterprise Datenbankzugriff
Vollständiger SQL-Zugriff auf alle Podcast-Daten verfügbar für Analytics-Teams und Entwickler.
Erhalte vollen API-Zugriff, CSV-Exporte und MCP-Integration für deine Analytics-Projekte.
Jetzt Zugang anfragenStarte ohne Sorgen. Behalte deine gewohnten Plattformen bei und erhalte tiefere Einblicke in deine Podcast-Daten.
Nutze weiter Spotify, Apple Podcasts & Co. – wir ergänzen nur deine Datenanalyse.
Kein Datenverlust bei Plattform-Änderungen. Deine Analytics-Geschichte bleibt erhalten.
Deutsches Unternehmen, DSGVO-konform. Wir verkaufen niemals deine Daten.
Export in CSV, PDF, JSON. Nutze deine Daten mit ChatGPT, Claude oder eigenen Tools.
Teste risikofrei. Nicht zufrieden? Geld zurück, keine Fragen gestellt.
Account verbinden, das war's! Keine technischen Kenntnisse oder Setup nötig.
30 Tage kostenlos • Keine Kreditkarte erforderlich • Jederzeit kündbar
Hier finden Sie Antworten auf die wichtigsten Fragen zu unserem Service
Nein. Wir benötigen nur einen Lesezugriff auf Deine Daten über eine Freigabe Deines Hosters. Wir benötigen keine Login-Daten.
Nein. Du musst uns einmalig am Anfang Zugriff auf Deine Daten geben indem du unser Tool mit Deinem Hoster verbindest. Bei Apple musst du unsere E-Mail Adresse mit der Rolle "Analyst" hinzufügen. Wir schicken dir nach der Anmeldung eine E-Mail mit den genauen Anweisungen.
Ja. Wir bieten eine 30 Tage Geld-Zurück-Garantie. Wenn Du nicht zufrieden bist, kannst Du uns einfach kontaktieren und wir erstatten Dir den vollen Betrag zurück.
Ja. Ab dem Agentur-Paket bieten wir die Möglichkeit das Design des PDF-Reports beliebig anzupassen. Dies beinhaltet die Farben, das Logo und die Schriftart. Wir können Seiten hinzufügen oder entfernen und auch die Anordnung der einzelnen Elemente anpassen.
Pro Podcast sammeln wir alle Daten, die auf dem jeweiligen Hoster bzw. Plattform verfügbar sind. Das beinhaltet Downloads, Hörer⋅innen, Geräte, Länder, Städte, Geschlecht, Alter, Podcast-App, Podcast-Client, Podcast Episoden-Daten, Performance der Episoden, und mehr.
Wir speichern Deine Daten auf einem Server in Deutschland. Wir verwenden keine Cookies und tracken keine Nutzer⋅innen. Wir speichern nur die Daten, die Du uns zur Verfügung stellst. Wir geben Deine Daten nicht an Dritte weiter.
Nachdem Du Deinen Podcast angemeldet hast, dauert es ca. 24 Stunden bis wir die ersten Daten sammeln können. Danach kannst du den Report jederzeit generieren.
Wir unterstützen Spotify, Apple Podcasts, Anchor, YouTube und Podigee. Wenn Du einen anderen Hoster anbinden möchtest, kontaktiere uns einfach.
Ja. Wir benötigen nur einen Lesezugriff auf deine Daten. Du kannst Deinen Podcast weiterhin selbst betreiben und wir sammeln die Daten transparent im Hintergrund.
Ja. Du kannst den Vertrag jederzeit monatlich kündigen. Du kannst auch jederzeit zwischen den Paketen wechseln.
Ja. Du kannst den Report jederzeit und so oft selbst erstellen wie du möchtest. Dazu haben wir ein eigenes Web-Tool entwickelt, das Du jederzeit verwenden kannst.
Du kannst so viele Reports generieren wie Du möchtest. Es gibt keine Begrenzung.
Ja. Ab dem Agentur-Paket kannst du die Reihenfolge der Daten im Report beliebig ändern. Sprich uns einfach an und wir passen den Report nach Deinen Wünschen an.
Ja. Ab dem Agentur-Paket kannst du ein eigenes Logo verwenden. Sende uns dazu bitte eine E-Mail mit Deinem Logo und wir passen den Report nach Deinen Wünschen an.
Ja. Ab dem Agentur-Paket kannst du Deine eigenen Farben verwenden. Sende uns dazu bitte eine E-Mail und wir kümmern uns darum.
Beliebig viele.
Ja. Du kannst Deinen Account jederzeit pausieren. Dazu schreibst Du uns einfach eine kurze Mail.
Kein Setup erforderlich. Keine technischen Kenntnisse. Sofort einsatzbereit mit automatischen E-Mail Reports und Demographie-Auswertungen.
| Feature | Open Podcast | Podkite | Podtrac | Chartable* |
|---|---|---|---|---|
| Automatische E-Mail Reports | ✓ | ✗ | ✗ | Geschlossen |
| Demographie-Auswertung | ✓ | ✗ | ✓ | Geschlossen |
| Podcast Charts | ✓ | ✓ | ✗ | Geschlossen |
| Custom Design/Branding | ✓ Corporate Design | ✗ | ✗ | Geschlossen |
| API & Datenexport | ✓ API, CSV, JSON | ✗ | Begrenzt | Geschlossen |
| SQL Datenbankzugriff | ✓ Enterprise | ✗ | ✗ | Geschlossen |
| Multi-Platform Analytics | ✓ 5+ Plattformen | Chart Rankings | Benötigt Proxy | Geschlossen |
Google Analytics für Podcasts Entdecke unsere Podcast-Analyseplattform: Vereint Spotify und Apple Statistiken, bietet Geo- und Soziodemographische Daten und ermöglicht historische Analysen für effektives Podcast-Marketing.
Impressum
OpenPodcast Analytics ist ein Service der inlupus e.U.
Höhenstrasse 115
A-6020 Innsbruck
UID: ATU57656726
Firmenbuch: FN391524x
Firmenbuchgericht: Landesgericht Innsbruck
Kontakt
© 2025 Open Podcast